Filter parameter catalogue
Parameter catalogue can be filtered to reduce clutter and see the parameters in focus. Filtering the catalogue can help identify and address parameters that pose a high level of threat on priority.
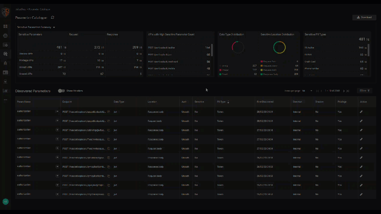
Parameter catalogue can be filtered from the Catalogue Summary widgets and using the Advanced filters located above the Parameters List view.
|
Filtering the catalogue using a Summary widget sets the Advanced filter to the criteria for the legend or data you click on the widget. Using the Advanced filters on top of the filtering criteria set by the widget filters the catalogue further. For example, clicking the Unauthenticated APIs response count in the Sensitive Parameters widget and setting the Advanced filter PII Type = Email Address filters the catalogue to show APIs that are sending email addresses without using any authentication. |
Advanced filters
Advanced filters can be used to filter API parameters by their API characteristics and methods, data type, PII type, and location. The catalogue can be filtered solely using Advanced filters.
Click the Filter icon at the top-right corner of the parameter listing to open the filters menu.
| Filter | Filtering action |
|---|---|
| Endpoint | API parameters used in the selected endpoint URLs of the APIs. For example,
Select endpoint URLs or search for URLs by text strings. Use Precise Match if required. |
| Method | API parameters in the APIs that use the selected call methods (DELETE, GET, OPTIONS, POST, PUT, or TRACE)
|
| Data Type | API parameters that use the selected data types.
|
| PII Type | API parameters that use the selected types of PII data.
|
| Location | API parameters used in the selected locations of the API request.
|
| Auth | API parameters in the APIs that use the selected authentication statuses ( Yes, No, or Unknown).
|
| Sensitive | API parameters used in Sensitive APIs (select Yes) |
| Shadow | API parameters used in Shadow APIs (select Yes) |
| Privilege | API parameters used in Privileged APIs (select Yes) |
| Parameter Name | API parameters that use the selected parameter names.
|
| First Discovered From | API parameters found in APIs that made API calls in your environment with this date as the start date of the discovery period |
| First Discovered To | API parameters found in APIs that made API calls in your environment with this date as the end date of the discovery period |
Precise Match
Precise Match is a switch to filter the text string columns of the parameter catalogue list by the exact match of the text you enter to filter the list.
By default, the Precise Match switch is set to ON.
